發布時間:2021-03-10 09:17:04人氣:次
純水系統需要定期進行消毒來避免細菌與微生物滋生,使設備能夠正常的產水,那么純水系統有哪幾種消毒方式呢?
1 臭氧殺菌
臭氧殺菌系統除了操作簡單、水溫無波動、消毒時間短和降解生物膜等優勢外,管道材質選擇余地也非常大。臭氧殺菌系統能采用不銹鋼材質或PVDF材質進行建造,
采用PVDF材質建造的純化水臭氧殺菌系統能有效降低投資成本。
2 消毒
用物理或化學方法殺滅或清除傳播媒介上的病原微生物,使其達到無害化。通常是指殺死病原微生物的繁殖體,但不能破壞其芽孢,所以消毒是不徹底的,不能代替
滅菌
3 滅菌
以化學劑或物理方法消滅所有活的微生物,包括所有細菌的繁殖體、芽孢、真菌及病毒,從而達到無菌的過程。
4 巴氏消毒
巴氏消毒是指將液體加熱到一定溫度并持續一段時間,以殺死可能導致疾病、變質或不需要的發酵微生物的過程。巴氏消毒有兩個主要功能:①用于純水系統中的活
性炭等預處理單元的周期性消毒,RO/EDI單元的周期性消毒。②儲存與分配管網單元的周期性消毒。
5 紫外線殺菌
紫外線是通過減慢系統中新的菌落生長速度而影響生物膜的生成,但是這只對浮游微生物部分有效
越來越多純水項目用臭氧代替紫外線消毒殺菌,因紫外線消毒有限,純水屬于流動性水體,紫外線對水體流動殺菌的效果無法達到百分百



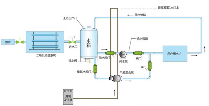
客戶50噸純凈水,配置200g氧氣源臭氧機現場使用圖,更多純水,軟化水,醫用水,聯系本站負責人陳小姐13427537072
佳環服務原則